Small scale gasification and incineration technology
The comprehensive disposal and recycling system of agricultural solid waste jointly developed by the Resource and Environment Research Group of Tsinghua University and Beijing Heshi Technology Co., Ltd. is divided into two parts: 1. Energy disposal of agricultural and rural combustible solid waste through gasification and incineration; 2. Through thermochemical reaction, the planting and breeding wastes are harmless and resource-based, and solid and liquid organic fertilizers can be produced with high quality at the same time. This technology aims at the existing agricultural and rural waste disposal problems, truly realizes the "zero emission" and "full consumption" of rural waste, and creates good economic benefits, and breaks through the bottleneck of agricultural and rural environmental governance by means of circular economy.
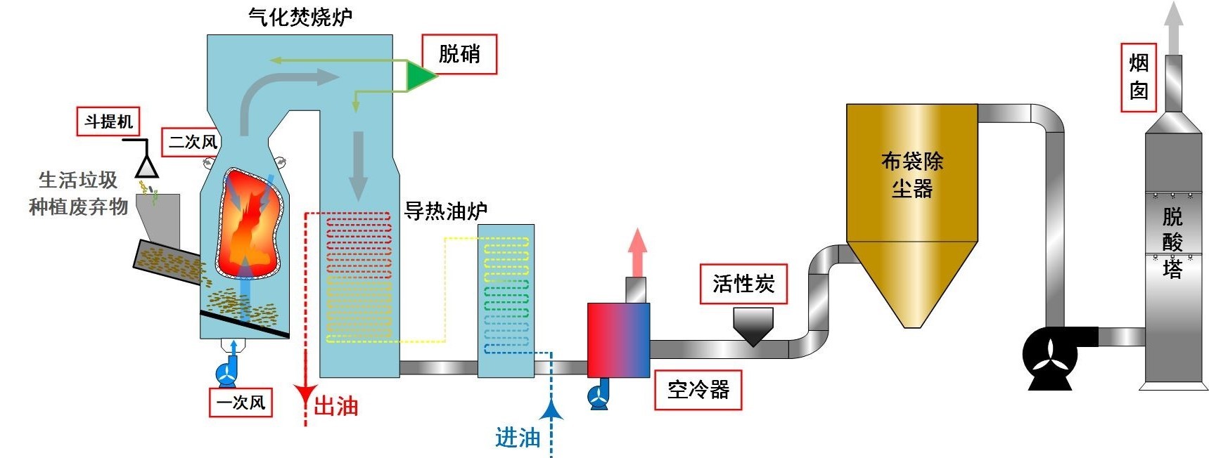
Agricultural and rural waste energy disposal system: with independent invention patent gasification incineration technology, can efficiently and environmentally friendly a large number of agricultural and rural combustible solid waste (including crop straw and other planting waste) for energy conversion, raw materials wide applicability can simultaneously treat a variety of agricultural and rural solid waste, for the preparation of organic fertilizer system or other heat system to provide energy, the system can achieve various indicators of ultra-low emissions, to meet environmental protection requirements.
- Technical Advantages
- Technical Process
- Technical Comparison
- Technical Novelty Search
- Awards&Patents
-
- Commodity name: Small scale gasification and incineration technology
<p>The comprehensive disposal and recycling system of agricultural solid waste jointly developed by the Resource and Environment Research Group of Tsinghua University and Beijing Heshi Technology Co., Ltd. is divided into two parts: 1. Energy disposal of agricultural and rural combustible solid waste through gasification and incineration; 2. Through thermochemical reaction, the planting and breeding wastes are harmless and resource-based, and solid and liquid organic fertilizers can be produced with high quality at the same time. This technology aims at the existing agricultural and rural waste disposal problems, truly realizes the "zero emission" and "full consumption" of rural waste, and creates good economic benefits, and breaks through the bottleneck of agricultural and rural environmental governance by means of circular economy.</p> <p>Agricultural and rural waste energy disposal system: with independent invention patent gasification incineration technology, can efficiently and environmentally friendly a large number of agricultural and rural combustible solid waste (including crop straw and other planting waste) for energy conversion, raw materials wide applicability can simultaneously treat a variety of agricultural <strong>and rural solid waste</strong>, for the preparation of organic fertilizer system or other heat system to provide energy, the system can achieve various indicators of ultra-low emissions, to meet environmental protection requirements.</p>
1) Gasification incineration technology: it has wide applicability of raw materials, strong comprehensive treatment capacity, and pays attention to environmental performance.
2) Unique air distribution design: the combustion adopts graded and segmented air supply. Independent air supply in the primary air separation warehouse to ensure the reasonable and complete gasification of the air distribution in each area; Secondary wind, enhance flue gas disturbance, enhance combustion, reduce CO and other harmful emissions.
3) Advanced incineration optimization control system: to ensure that when the garbage composition and the amount of furnace change, the incinerator system can operate stably, improve combustion efficiency, reduce the generation of harmful substances, and reduce the energy consumption of the system.
4) Comprehensive utilization of resources, the heat generated by combustion is used for power generation or heating.
5) Good volume reduction and reduction effect, which can reduce the volume of waste by 80%-90% and the weight by more than 70%; After harmless treatment, the ash residue will be landfilled, which will not cause secondary pollution to the environment.
6) At present, the waste incineration technology is relatively mature, which can ensure the control of the working conditions of the combustion process and the secondary pollution is small.
7) Low pollution, small footprint, can be close to the production and living areas to build factories, save land, reduce transportation costs.
-

-
To be entered...
-
To be entered...
-
To be entered...